产品概述

基于多年智慧环保行业经验,专门为生活垃圾卫生填埋场研发的一体化环境监测管理平台

朗慧垃圾填埋场环境监测系统是长沙朗慧信息科技有限公司基于多年智慧环保行业经验,专门为生活垃圾卫生填埋场研发的一体化环境监测管理平台。系统严格参照《生活垃圾填埋污染控制标准》(GB 16889)及相关环境质量标准,覆盖地下水监测、渗滤液处理监测、大气污染监测、土壤监测、噪声监测灭蝇消杀管理六大类,实现从前端数据采集到后台智能分析再到可视化展示的全流程数字化管理。

系统采用微信小程序作为移动端数据采集工具,一线监测人员通过手机即可完成现场数据填报和上传。后台内置超标预警规则引擎,自动比对实测值与国家标准限值,实时判定污染因子是否超标,并通过GIS一张图可视化展示所有监测点位的实时状态和历史变化趋势,助力填埋场管理从粗放式向精细化、智能化转型。

6大类
监测类别全覆盖
26
地下水监测指标
19
渗滤液监测指标
3
超标预警机制

前端检测设备

覆盖地下水、大气、噪声、土壤等环境要素的专业环境监测设备

地下水监测站 - 配备水位计和水质多参数分析仪
01

地下水监测站

配备水位计、水质多参数分析仪,实时监测pH值、重金属、氨氮等26项指标

大气监测站 - 监测颗粒物、氨、硫化氢等大气污染因子
02

大气监测站

监测颗粒物、氨、硫化氢、甲烷、臭气浓度等关键大气污染因子

噪声监测站 - 场界噪声在线监测设备
03

噪声监测站

场界噪声在线监测,支持昼夜分时段监测,数据自动上传云平台

土壤监测设备 - 用于填埋场周边土壤重金属和二噁英检测
04

土壤监测设备

定期检测填埋场周边土壤重金属、二噁英类等指标,防止土壤污染

系统支持平台

从移动端数据采集到后台智能分析,再到可视化一张图展示的全链路解决方案

移动端数据采集小程序界面 - 微信小程序环境监测数据填报
01

移动端数据采集小程序

基于微信小程序开发的移动端数据采集工具,一线监测人员通过手机即可完成现场数据填报。系统支持GPS/北斗自动定位监测点位,根据不同监测类别(地下水、渗滤液、大气、噪声等)自动加载对应的监测项目清单,支持数值录入、照片上传、备注说明等功能。数据提交后自动同步至后台系统,支持离线缓存,确保数据不丢失。

GPS定位分类采集照片上传离线缓存
点击了解更多详情
超标预警规则引擎界面 - 智能超标判定与多级预警
02

超标预警与规则引擎

内置智能规则引擎,参照《生活垃圾填埋污染控制标准》(GB 16889)及相关环境质量标准,灵活配置各污染因子的标准限值。监测数据上传后,系统自动将实测值与标准限值进行比对,实时判定是否超标,支持单因子超标判定和综合评价。

超标信息通过系统消息、短信、微信推送等方式即时通知管理人员,按严重程度分为一般预警、重要预警、紧急预警三级,确保问题及时发现和处置,形成预警-处置-归档的完整闭环

GB 16889标准三级预警实时比对多渠道推送
点击了解更多详情
GIS一张图可视化展示界面 - 填埋场监测点位实时状态地图
03

GIS一张图可视化展示

GIS地图为底图,叠加填埋场区域范围,标注所有监测点位(地下水井位、渗滤液采样点、大气监测点、噪声监测点等),用不同颜色和图标区分点位类型和实时状态。绿色表示正常、黄色表示接近阈值、红色表示超标,管理人员一眼即可识别异常点位。

支持查看任意监测点位的历史数据变化曲线,分析污染因子随时间的变化趋势。后期可与韶关市电子政务基础平台对接,纳入城市环境监管一张图。

GIS地图实时状态历史趋势平台对接
点击了解更多详情
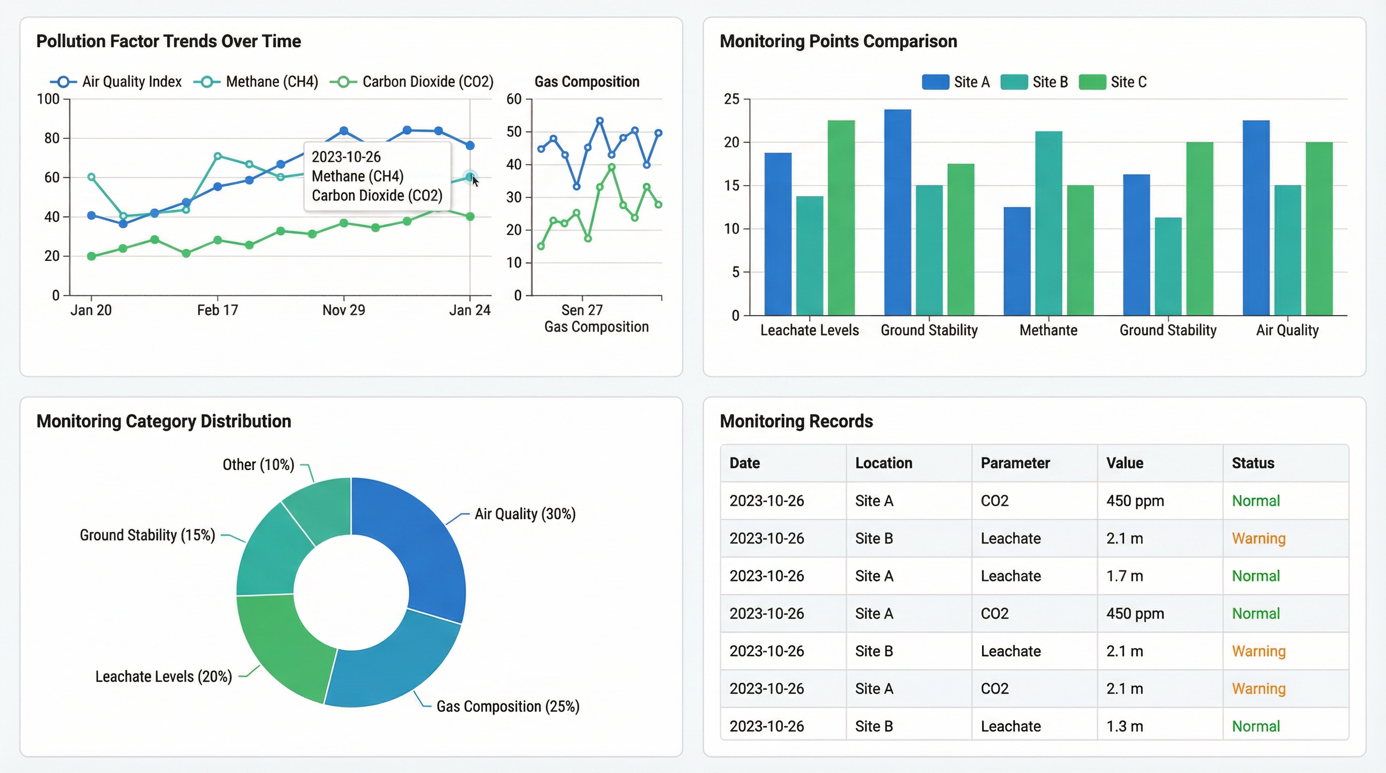
数据统计与报表分析界面 - 多维度数据可视化图表
04

数据统计与报表分析

自动生成日报、周报、月报、季报等多维度统计报表,支持按监测类别、点位、时间段等维度进行数据汇总和导出。通过折线图、柱状图、饼图等多种可视化图表,直观展示污染因子变化趋势、各监测点位对比分析、监测类别分布等关键信息。

满足环保监管部门的数据报送要求,为填埋场精细化环境管理提供数据决策支撑

多维报表数据导出可视化图表合规报送
点击了解更多详情

监测指标体系

六大监测类别覆盖地下水、渗滤液、大气、土壤、噪声全要素,严格执行国家标准

地下水监测
6个井位 | 频次:每周~每月

本底井1口(1次/月)、扩散井2口(1次/2周)、监视井2口(1次/2周)、排水井1口(1次/周)。监测项目包括pH值、溶解性总固体、总硬度、高锰酸盐指数、重金属(汞、砷、铬、镉、铅、铜、锌等)、氨氮、硝酸盐、氟化物、氯化物等26项指标

渗滤液处理监测
3个监测点 | 频次:每日~每月

渗滤液原水质监测(1次/周,碱度、pH、氨氮、总氮、COD);废水总排口自动监测(每日,COD、NH₃-N、TP、TN、pH、浊度);废水总排口手动监测(1次/月,含重金属等19项指标)。

大气监测
4个监测点 | 频次:每日~每月

无组织废气监测设上风向1个+下风向3个监测点(1次/月),监测颗粒物、氨、硫化氢、甲烷、臭气浓度。甲烷增加填埋场上方及建构筑物内监测,频率为每日1次。

土壤监测
定期巡查 | 频次:1次/年

做好填埋堆体稳定性、渗滤液导排等日常巡查管理,防止垃圾散落和渗滤液泄露污染周围土壤。规范要求每年检测1次二噁英类、重金属等指标。

噪声监测
1个监测点 | 频次:每月

场界西北侧外设置1处噪声监测点,每月监测1次。规范要求每季1次,每次1天,昼夜各监测1次,确保场界噪声达标排放。

灭蝇消杀管理
场区全覆盖 | 频次:每日

场区内每日进行灭蚊蝇、灭鼠、除臭等消杀作业(下雨天除外),通过系统记录消杀时间、区域、药剂用量等信息,确保卫生防疫工作可追溯。

系统技术架构

三层架构设计:移动采集层 + 数据处理层 + 可视化展示层

垃圾填埋场环境监测系统技术架构图 - 移动采集层、数据处理层、可视化展示层三层架构

移动采集层

通过微信小程序、环境传感器和监测站设备实现多源数据采集,支持GPS/北斗自动定位,数据实时上传至云端服务器。

数据处理层

包含超标预警引擎、数据清洗校验、规则配置管理和数据存储管理四大模块,实现监测数据的自动化处理、质量控制和智能预警。

可视化展示层

提供地图总览GIS一张图、数据图表分析和统计报表导出三大功能,支持多维度数据可视化和报表自动生成。

实施计划

分阶段推进,从人工采集到智慧监测的数字化转型之路

I

基础平台建设

第一阶段(近期)

完成微信小程序开发与部署,实现一线人员移动端数据采集;搭建后台管理系统,配置监测规则和超标预警;建设一张图可视化展示平台。

II

数据积累与优化

第二阶段(中期)

持续积累监测数据,优化超标判定规则;完善统计报表和分析功能;根据实际使用反馈迭代优化系统功能。

III

智能化升级

第三阶段(远期)

对接自动监测硬件设备和物联网传感器;与韶关市电子政务基础平台对接;引入数据分析模型,实现污染趋势预测和智能决策辅助。

项目价值

助力填埋场环境管理从粗放式向精细化、智能化转型

提升监测效率

移动端数据采集替代纸质记录,数据实时上传,监测效率提升80%以上

降低合规风险

自动化监测任务提醒和超标预警,确保监测频次和数据质量符合国家标准要求

数据驱动决策

历史数据趋势分析和可视化展示,为环境管理提供科学的数据决策支撑

灵活扩展升级

预留硬件接口和平台对接能力,支持从人工监测向智能监测的平滑升级

开启智慧环保监测新时代

如需了解更多关于垃圾填埋场环境监测系统的详细信息,欢迎联系我们获取专属解决方案